
Welcome to another episode of Fitogether Vision & Insights! Your go-to source for staying at the forefront of sports science and technology. Our weekly updates deliver a curated blend of sports insight and knowledge!
Last week, we discussed how OHCOACH can help practitioners make decisions in player recruitment. As part of player management, you will need to use “sessions” as a common task in your workflow to analyze players’ training and help you make decisions. Now, let's discuss how you can maximize the creation of sessions in OHCOACH to optimize data analysis and interpretation.

Fitogether’s Analytics software provides practitioners with the ultimate platform to optimise the monitoring, management and performance of their team using a variety of key metrics.
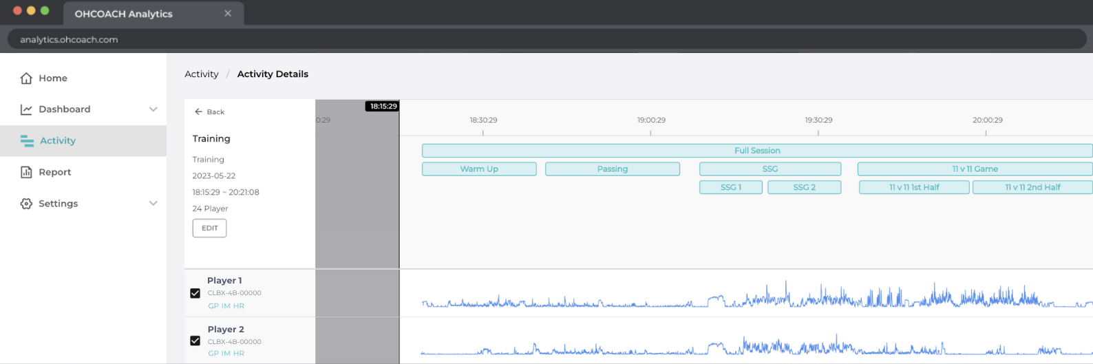
A common task in the practitioner’s workflow when analysing training or match activities is to create sessions and isolate the output within specific drills or events. Examples of sessions created within matches may be 1st half and 2nd half, and within training may be small-sided games, possession or conditioning drills.
These are the benefits that practitioners can gain when they create sessions in Fitogether and how they can maximise this feature to optimise data analysis and interpretation:
Unlock Tactical and Sprinting Insights
Quantifying the characteristics of high-speed, explosive acceleration / deceleration and sprinting actions is vital for a practitioner to assess the physical demands exerted by a team and individual players. Such characteristics include the number, duration, distance and maximum values reached during match play which can be used to guide training prescription and prepare players to perform these actions.
Combine this with the ability to view the frequency and location of where these actions are made on the pitch, and in addition to viewing average player positions and formations, you are also able to contextualise this information tactically for players and coaches.
These insights are unlocked in Fitogether when the practitioner creates sessions within the activity.
This can then enable comparisons to be made across the 1st and 2nd half of matches or for specific drills within training, conditioning and rehabilitation activities.
Reveal the Relative Intensities Experienced by Players
OHCOACH gives practitioners the choice of viewing their reports in Activity mode, where the data is accumulative of all activity from the defined start and end time, or in Session mode, where data is accumulative of all sessions / drills created and excludes data recorded in between (e.g. rest periods).
Whilst activity mode is useful for a practitioner to quantify overall load for management and periodisation, analysing relative or normalised metrics (i.e. Total Distance / min, Maximal Intensity Periods) to gauge how hard players were working during an activity is optimised with the creation of sessions.
Understanding these relative intensities is important for a practitioner to be able to replicate worst-case scenario situations within training and appropriately condition players to improve various physical qualities (i.e. speed, endurance, repeated-sprint ability).
Using Analytics, practitioners can also individualise the time recorded of created sessions to isolate the exact periods when players were involved in drills.
A common example is excluding the bench period of substituted players in sessions created for the 1st and 2nd half of matches. This feature enables the analysis of relative intensities that are truly representative of a players’ work rate for the above-mentioned benefits.

Target Key Performance Metrics with Multiple Sessions
The creation of sessions within an activity in OHCOACH is limitless and this feature can be maximised by a practitioner who creates multiple, overlapping sessions. Whilst fundamental to analyse conditioning or rehabilitation drills completed by players separately, overlapping sessions can also be applied in the main training activity.
A practitioner can create an overall session representing the full training (with or without warm-up) and create overlapping sessions representing each drill in this activity (i.e. small-sided games, 11 v 11 shape).
Within the report, practitioners using this approach can review whether key performance metrics were met within certain drills and how this contributed towards the overall training goals. For instance, whilst the design of large-area games or conditioning drills may look to achieve high-speed or sprint running targets, the design of small-area games may look to target explosive acceleration and deceleration targets within an activity.
For a more detailed analysis, practitioners can also create multiple sessions to reveal the intensities of each set of a prescribed training drill (i.e. 3 x 5 min periods of SSGs) to better evaluate players’ fatigue and performance levels.

Create a Drill Database for Training Prescription
Periodising macro-, meso- or micro-cycles within a season is constructed from the load and intensity of drills prescribed in each activity. Consistently categorising and creating sessions within OHCOACH will enable the practitioner to better quantify the predicted demands of planned training sessions.
For more detail, we will delve into how to utilize drill labeling in the next few weeks, where our sport scientist, Charles Cullen, will discuss how to create and best utilize a Drill Database! So, stay tuned!
In conclusion...
From unlocking tactical and sprinting insights to revealing the relative intensities experienced by players, session creation in OHCOACH provides comprehensive advantages for enhancing performance analysis and player management. By creating sessions within OHCOACH, you can delve deeper into training data, target key performance metrics, and refine training prescriptions for optimal player development.
If you are curious about our OHCOACH, arrange a call with one of our representatives. Start your journey towards data-driven coaching excellence!
.png)
.png)
